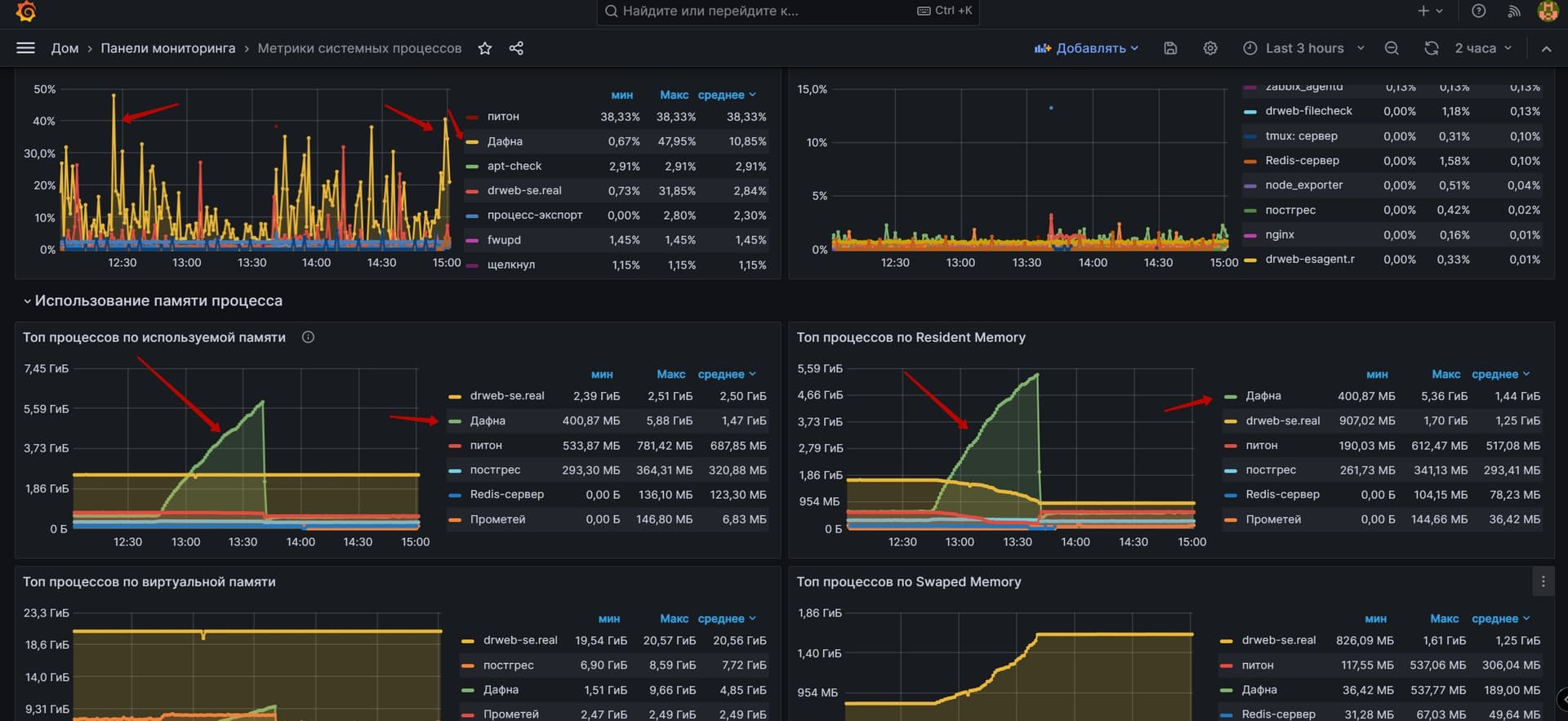
Daphne periodically begins to eat up all the memory on the server. What could it be?
Something in your code that is allocating a lot of objects and not releasing them. This could be in your Python code or in a library that you’re using.
You’ll need to do a bit more research to try and find out the root cause of this issue.
For an idea of some of the types of things you may want to look at, see the thread at App consumes too much memory - probably bad query?
1 Like
Thank you, I’ll definitely look into it. Maybe you can recommend some tools that will help find the problem?
I don’t know/haven’t used any beyond what I listed in my reply in that other thread.
1 Like
